V1.2 Release
Another exciting release with new features such as API routes and impersonating users.
What's new?
- Added API routes
- Added user impersonation
- Added slider to checkout configuration
- Added DirectAdmin extension
- Added Max uses per user to coupons
- Added option to disable ticket system and registration
- Added Server Cancellation email
And many many more small tweaks and improvements. Read the full changelog here
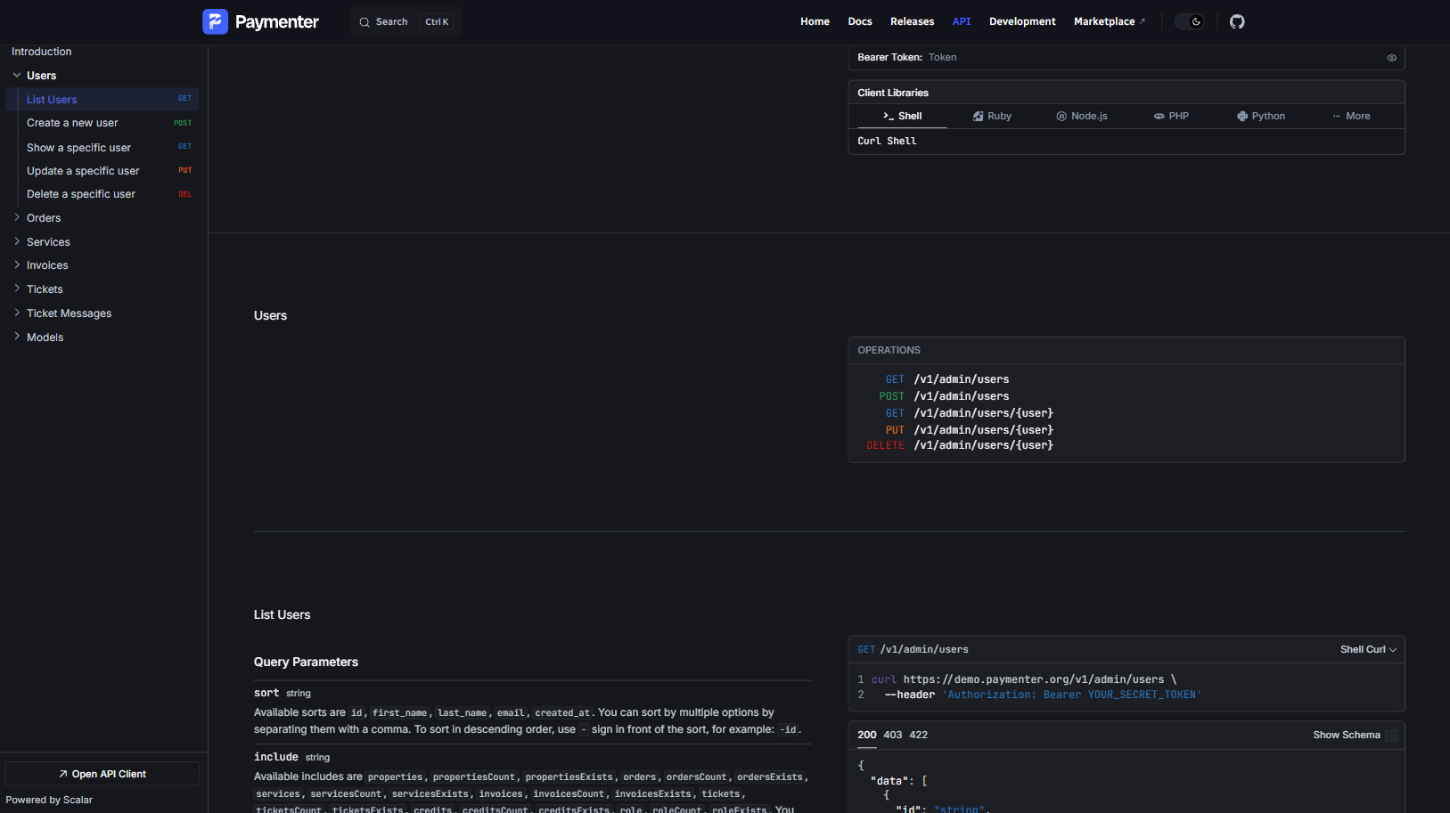
API
Full API for: Users, Orders, Services, Invoices, Tickets and Affiliates. See our full documentation here.
Thanks to Scramble for their amazing package.

Impersonation
Ever wanted to see what your clients see? Now you can with the new user impersonation feature. This allows you to log in as a specific user and view the application from their perspective. (and pay their invoices if needed 😏)

Slider
Make the checkout process even smoother with the new slider configuration options.

Upgrading
To upgrade to this release, you can follow the instructions in the upgrade guide.